東方雨虹成立于1998年3月,現已發展成為一家集防水材料研發、制造、銷售及施工服務于一體的中國防水行業龍頭企業,是國家高新技術企業。作為系統防水解決方案的提供者,東方雨虹將各種雨虹專項防水系統成功應用于包括房屋建筑、高速公路、城市道橋、地鐵及城市軌道、高速鐵路、機場、水利設施等眾多領域。
客戶要求:
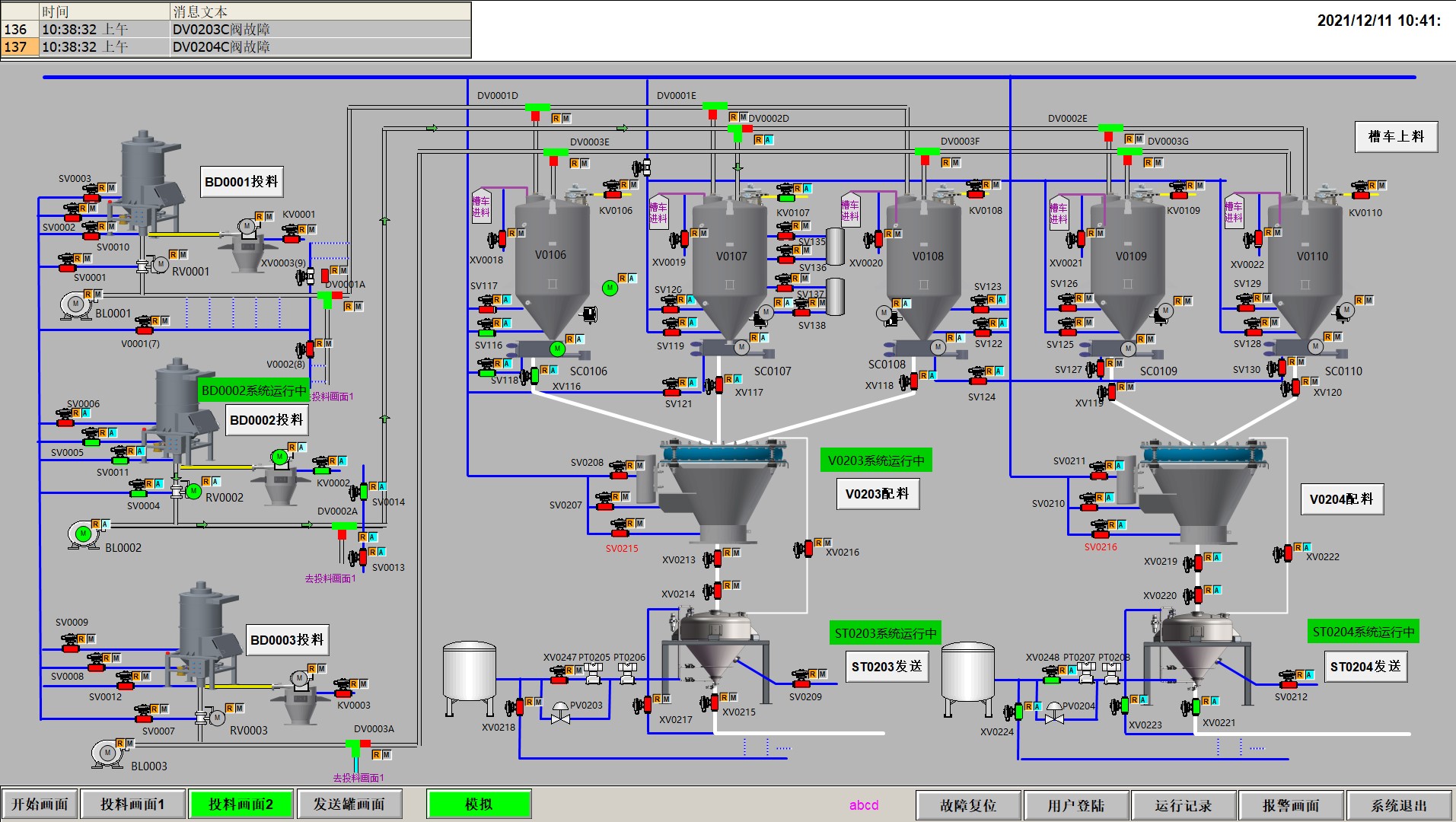
通過一套成熟的控制系統,對工廠原料的卸料,儲存,預處理,物料輸送,配料,裝車的整個過程進行自動化控制。
整個系統運行成本低,自動化控制程度高,方案高效成熟可靠、安全。
工程范圍:
粉料上料、配料、輸送系統及下料系統;
解決方案及工程服務
本方案系統選用PLC 西門子S7-1500,多個遠程IO子站通過PROFINET與1513PLC連接。變頻器全部采用西門子G120系統變頻器,通過網線與PLC通訊。控制系統必須采用關鍵控制互為備份的設計,系統可在現場控制室操作或西門子觸摸屏操作。
1. PLC控制采用UPS供電,合理分配負載到不同的電源供應,保障系統無憂切換;
2. 合理分配I/O點,避免單一PLC模塊故障時多組工藝設備停運;
3. 電源、網絡機PLC故障SCADA及時監控及報警;
4. 系統的PLC系統I/O模塊和其接線排必須可以帶電熱插拔。系統應在保證系統要求的情況下滿足每天24小時,全年365天可靠運行。
5. 系統的PLC系統預留25%的I/O單元用于備用。I/O(AI、AO、DI、DO)單元點數應分別計算。
6. 變頻器在PLC故障情況下,采用固定頻率方式或“KEEP LAST”方式運行。
7. PLC采集現場相關設備傳回來的信號,利用棒圖,趨勢圖以及數值顯示在上位機上
8. 實時采集各設備的運行狀態,報警狀態,通過友好的人機界面顯示于上位機。
9. 根據現場控制要求,實現上位機對自控設備的人機操作和自動控制。



本項目驗收后,整個電控系統運行效率高,自動化程度高,安全,可靠,為客戶節省大量人力物力,完全滿足客戶需求。